发布时间:2021-12-30 09:18:50 点击:629 来源:红日电气
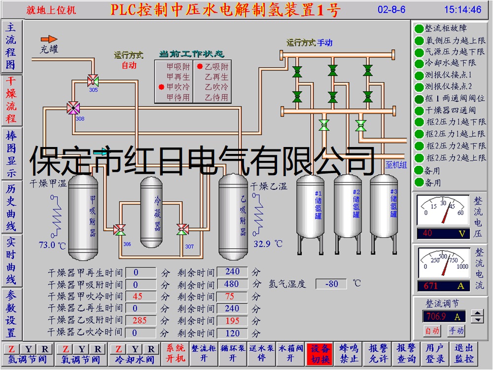
电解水制氢站工艺控制系统软件主要用来监控电解水制氢站的生产过程和工艺流程,展示电解水制氢站生产过程中主要的生产流程动作和重要的生产数据,同时发出报警联锁等信息,提醒运行人员对生产过程中出现的问题进行及时处理,更好的推动与保障了制氢站的生产流程与工艺的顺利进行。
电解水制氢站工艺控制系统软件:PLC双机热备控制系统、上位机冗余监控系统、多操作员站监控系统单操作客户端系统等多种形式。根据电解水制氢站的需求设计。
河北省 保定市
高开区锦绣街677号火炬产业园
联系电话:0312-5901397
电子邮件:5901397@163.com
官方网址:www.bdhr.com.cn
扫一扫 访问手机版