发布时间:2025-07-25 19:00:00 点击:292 来源:红日电气
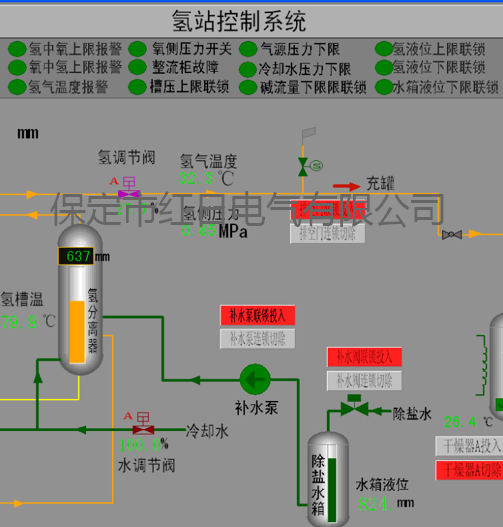
电解水制氢站工艺控制系统作为制氢生产的 “智慧中枢”,承担着全流程监控与精准调控的关键职能。电解水制氢站工艺控制系统通过实时采集与展示制氢站核心生产数据,直观呈现电解槽运行状态、气体分离流程等关键环节,同步对异常参数触发智能报警与联锁保护,确保操作人员能够迅速响应并处置突发状况,为制氢生产筑牢安全防线。
电解水制氢站工艺控制系统涵盖 PLC 双机热备控制系统、上位机冗余监控系统及多操作员站协同监控体系,可依据制氢站规模与需求灵活部署。
电解水制氢站工艺控制系统不仅实现了制氢工艺的精细化管理,更通过数据驱动的决策支持,助力企业优化生产参数、降低能耗成本,推动氢能生产向高效、安全、智能化方向迈进。

河北省 保定市
高开区锦绣街677号火炬产业园
联系电话:0312-5901397
电子邮件:5901397@163.com
官方网址:www.bdhr.com.cn
扫一扫 访问手机版